多角色协同,驱动项目成功
奥博思助力一汽东机工搭建一套汽车零部件企业专属的项目管理平台,帮助企业在项目管理中更好地进行计划安排、实施跟踪、协调资源、风险控制等,确保项目成功。
一汽东机工减振器有限公司总部坐落于长春汽车经济技术开发区腾飞大路1966号,下设长春工厂、研发中心和各个职能部门,总部现有员工近1400人。
公司建有省级研发中心,配备了150余人的国内一流研发团队和多台套先进的试验、检验设备,集设计、研发、匹配、试制、试验为一体,可在全国范围内为整车提供悬架匹配服务,具有自主研发并实现与主机厂整车同步开发减振器的能力。研发技术成为推动公司发展的第一核心竞争力。
二、项目背景
在汽车行业中,汽车零部件的研发和生产是一个关键的环节。随着汽车市场的不断扩大和消费者需求的不断增加,汽车零部件项目管理的重要性日益凸显。通过有效的项目管理方法及利用先进的数字项目管理系统,可以大幅提高项目的成功率和顺利度,实现项目目标。

近日,一汽东机工减振器有限公司(以下简称“一汽东机工”)与北京奥博思软件技术有限公司达成合作,借助奥博思 PowerProject 全周期管理系统创新研发管理,挑战业务转型难题。奥博思将助力一汽东机工搭建一套汽车零部件企业专属的项目管理平台,帮助企业在项目管理中更好地进行计划安排、实施跟踪、协调资源、风险控制等,确保项目成功。
三、汽车零部件企业面临的挑战
• 时间压力
汽车行业的竞争非常激烈,市场对新产品的上市时间要求非常紧迫。汽车零部件项目需要在有限的时间内完成开发、测试和生产准备工作,以确保产品能够按时上市。
• 成本控制
汽车零部件项目的开发和生产需要消耗大量的资源,成本控制是项目管理的重要任务之一。
• 风险管理
汽车零部件项目面临诸多风险,如技术风险、市场风险和供应链风险等。
• 团队协作
汽车零部件项目涉及多个团队和合作伙伴,团队协作是项目成功的关键。
四、PowerProject 助力零部件企业提升项目管理效率
奥博思 PowerProject 作为一款功能全面、易于集成的企业级项目管理平台,在汽车及零部件行业项目管理中展现出了巨大的应用潜力和价值。
通过其智能的计划管理、预算与成本管理、文档与知识管理、灵活的流程管理、工时管理和项目集管理等功能模块,PowerProject 能够帮助更多的汽车及零部件企业实现高效、精准的项目管理,推动企业的持续发展和创新。

✓ 管理驾驶舱:对企业所有项目总体情况进行整体把控
通过仪表盘和项目管理大屏,让管理者(公司高层,部门领导和PMO)可以对本部门及本公司的项目进展、关键指标、重点项目进度、预算成本、人力资源等核心项目数据整体把控。
✓ 计划管理:计划在线编制、跟踪、预警与提醒
支持项目计划的在线编辑,WBS 多层级分解与展示,导入导出 Excel、Project;支持任务到期的预警提醒;支持计划审批、变更和版本管理。此外,在项目计划页面还提供了完整的里程碑视图和文档交付视图。

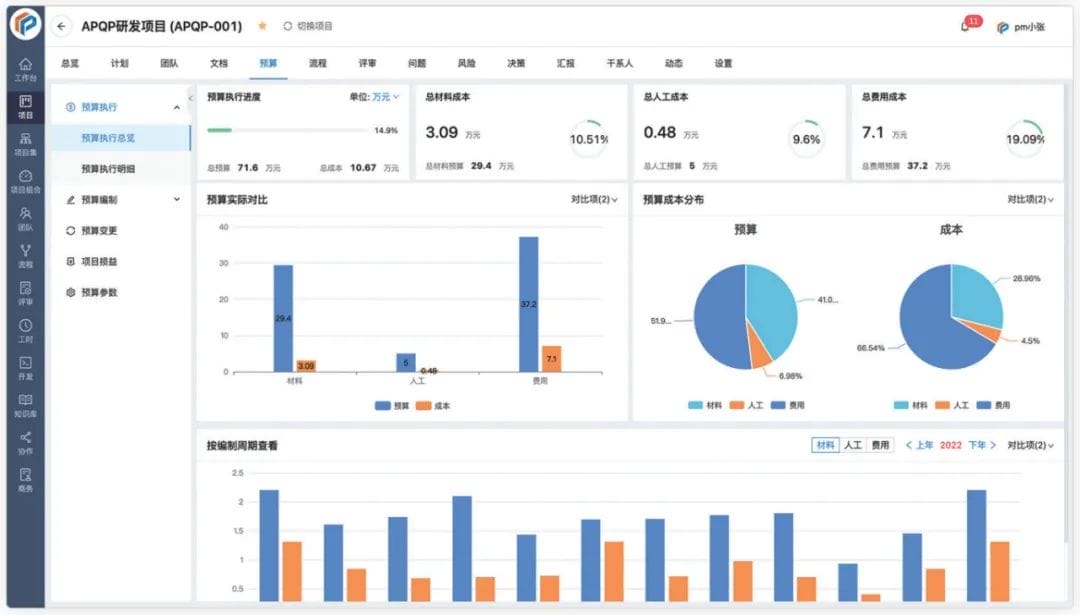
✓ 预算与成本:预算编制与审批,预算成本执行对比
支持多种维度的预算编制模式(阶段、月度和年度、项目);支持成本通过流程自动归集;支持人工成本核算;支持成本执行预警。

✓ 资源管理:支持项目资源计划,支持资源预警和提醒
通过资源负荷表,直观查看每个资源的工作分配的负荷,红色表示分配超负荷。鼠标移动颜色可以查看具体分配任务细节,准确地规划、管理资源。

✓ 工时管理:工时填报、工时审核、工时统计
支持简单高效的工时填报方式,快速收集员工在项目和非项目上的工时投入;支持工时的审批机制;支持手机端填报和审批工时;支持多维度的工时统计,可以按项目的维度和按部门的维度对工时进行统计,并导出 Excel。

✓ 文档管理:支持项目文档的归档管理
项目文档视图,支持文档版本管理、权限设置、在线阅读、全文检索;也支持文档批量操作;支持阅读打上水印,避免截屏泄露;支持自定义的文档审批和评审流程。

五、越来越多的汽车及零部件企业使用 PowerProject

值得信赖的数字化项目管理专家